Fleet Tracking Software: A Look Under the Hood

- How can I use fleet tracking software to improve driver safety?
- Can fleet tracking help prevent theft and misuse?
- How does fleet tracking software reduce operational costs?

- Easily locate each vehicle and asset. Improve dispatching and optimize route planning by choosing the right vehicle for the job. One Step GPS offers tools like live traffic overlays so you can easily reroute vehicles on the go, saving you on fuel costs and streamlining operations.
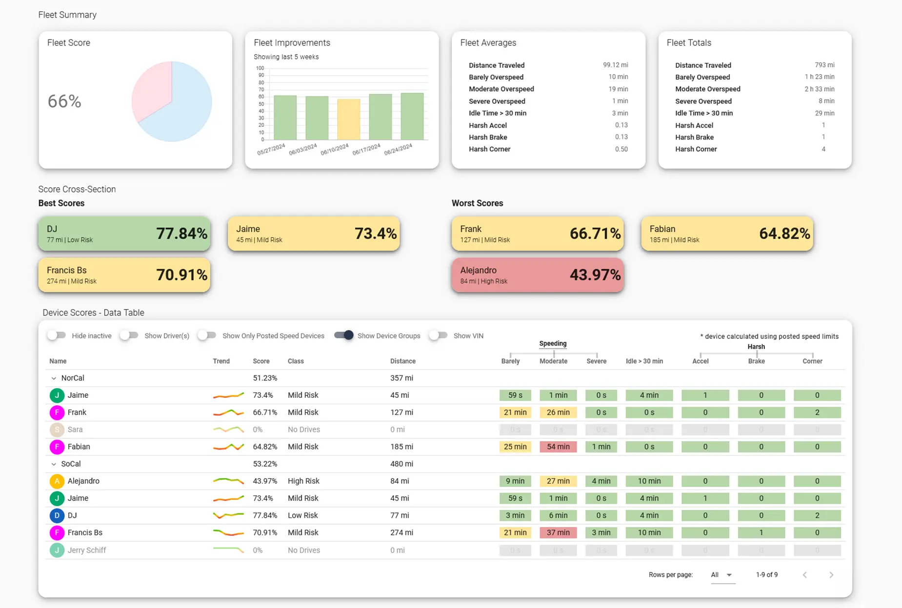
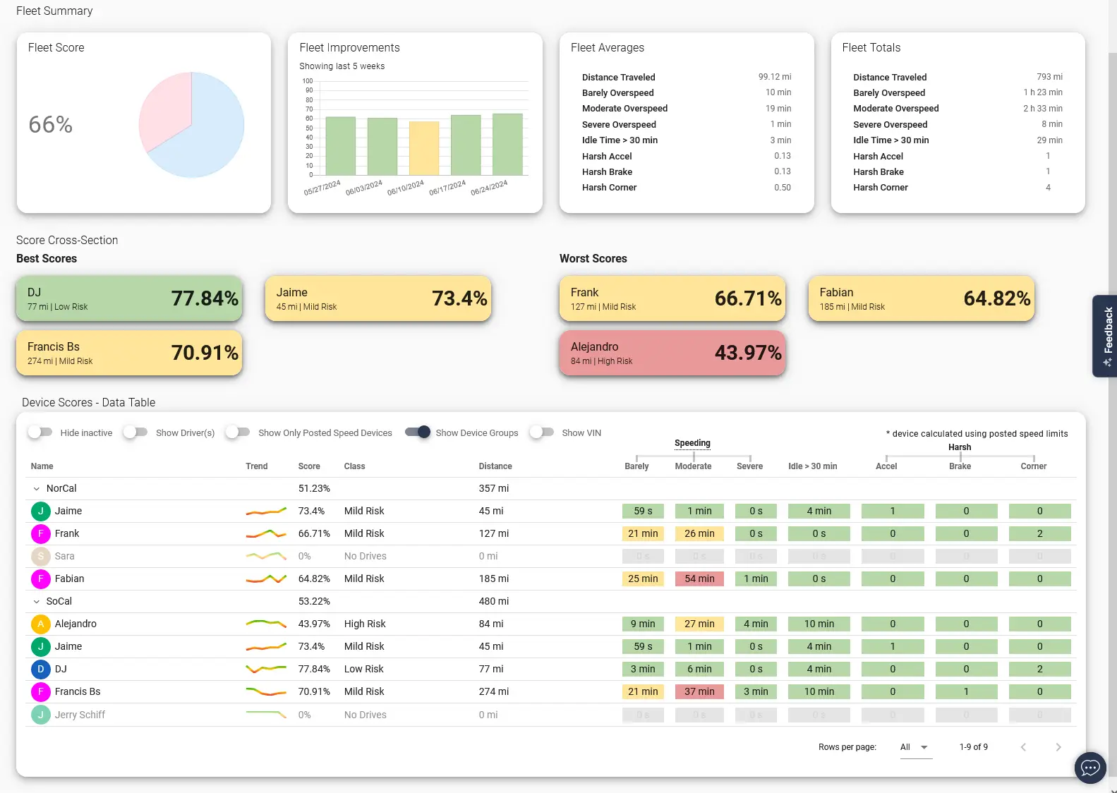
- Monitor driver behavior. Promote driver safety with live driver behavior insights. The One Step GPS platform helps you track and put an end to dangerous driver behavior like speeding, harsh driving, rapid acceleration, and more.
- Track employee productivity. Verify drivers are following their assigned schedules and routes and view all stops along the way. With One Step GPS, you can also set your operating hours and geofences to create automated alerts that notify you of deviation from standard activity.
- Keep an eye on what’s valuable. Fleet tracking software can increase vehicle security. Advanced solutions like One Step GPS provide geofencing and customizable alerts to immediately notify you when vehicles or assets depart from approved routes or areas.
- Maximize customer satisfaction. Increase transparency and build stellar customer service by using monitoring tools to provide accurate arrival and delivery times.



- Providing real-time and historical driving behavior.GPS tracking allows you to detect and correct risky behavior before it causes an accident. Platforms like One Step GPS provide information on speeding, harsh braking and driving, rapid acceleration, and more. We also offer optional dual-facing, AI-powered dashcams that detect and alert for cell phone use while driving.
- Allowing for data-based driver coaching. The data provided by a quality fleet tracking program empowers you to confidently coach your drivers. One Step GPS makes it easy to correct dangerous behaviors, reward safe drivers, and track improvement with our driver’s scorecards—easily track behavior trends and score driving performance for any defined period.
- Keeping vehicles roadworthy. Some fleet tracking software allows you to track vehicle health and schedule maintenance alerts, keeping your vehicles safe for the road. We help you maintain your fleet through live engine diagnostic readouts to catch malfunctions and needed repairs, as well as customizable maintenance alerts so you never miss a needed service.



- Reducing fuel costs. Fleet monitoring tools help you find the shortest and most efficient routes and cut idling times. The One Step GPS platform provides valuable driver insights so you can cut down on wasteful behavior like speeding and fast acceleration.
- Reducing labor costs. Fleet tracking software can help you automate reporting, eliminating manual data entry. Advanced solutions even help you maximize employee efficiency by dispatching the right employee for every job and ensuring drivers are adhering to their scheduled routes.
- Reducing maintenance costs. Fleet tracking can help you monitor vehicle health and performance, catching issues before they cause breakdowns or accidents. With One Step GPS, you can set up automated maintenance alerts and seamlessly schedule preventive maintenance.
- Reducing insurance costs.By promoting safer driving habits, preventing theft, and lowering accident risks, you’ll save on costly premiums and claims. Some insurance providers offer a discount for using One Step GPS’s tracking services.
- Generating repeat business. One Step GPS clients report maximized customer satisfaction and retention thanks to improved transparency, leading to increased revenue.




- Easily track what’s important to you. GPS tracking allows you to locate your vehicles and important assets in real time. Platforms like One Step GPS allow you to track what’s valuable from a single, user-friendly dashboard.
- Get customized alerts. Choose a company like One Step GPS that provides advanced custom alerts for after-hours use, geofencing, and device tampering to tip you off to suspicious activity immediately and automatically.
- Track stolen property to recovery. If a vehicle or asset is stolen, fleet tracking is the safety net to a successful recovery. One Step GPS allows you to share real-time vehicle location with law enforcement for fast resolution.


- Electronic logging devices (ELDs).For logistics fleets, FMCSA-approved ELDs can record all necessary compliance data. Some ELDs even help automate reporting. One Step GPS ELDs can generate automated HOS logs, create customized DVIRs, streamline IFTA reporting, and measure road law and company policy compliance. Our system can securely store your reports, and you can even sign and submit them electronically.
- IFTA data tracking and storage. Fleet tracking simplifies tracking and storing IFTA data. Ideal solutions allow you to accurately track miles in every state and reduce your administrative burden by automating reporting. One Step GPS provides simple and accurate quarterly reports and allows you to securely store 3 years of history for easy access in case of audits.
- Digital DVIRs. Use fleet tracking software to remain FMCSA compliant by maintaining digital DVIRs. Search for a platform like One Step GPS that allows you to build custom, pre-populated DVIR checklists, sign and submit paperless reports, and securely store them in a central location. Our system allows drivers to add notes, photos, and diagnostic trouble codes to DVIRs, which can be instantly shared with mechanics for rapid repairs. Even if FMCSA compliance isn’t required for your industry, your fleet may find digital DVIRs useful for vehicle upkeep and operational safety.
- Specific Exemptions. If your fleet needs specific exemptions or rules to ensure regulatory compliance, fleet tracking software can help. One Step GPS devices make it easy to set up exemptions for specific uses.

- Monitoring driver behavior. Effective fleet tracking solutions allow you to detect wasteful driver behavior like speeding and fast acceleration that contribute to fuel waste. One Step GPS’s driver’s scorecards show you each driver’s performance so you can coach them on behaviors needed to decrease emissions. You can also set up idling and speeding alerts.
- Optimizing dispatching and route planning. Use real-time GPS monitoring to view the live location of your entire fleet, allowing you to reduce fuel waste by dispatching the right vehicle every time. Solutions like One Step GPS provide live traffic overlays that help you plan the best routes and reroute as needed.
- Keeping vehicles healthy. Some fleet tracking software allows you to track vehicle health, which keeps your fleet fuel efficient. Look for a system like One Step GPS that provides real-time diagnostic readouts and maintenance reminders to catch problems as they arise and stay on top of preventive maintenance.
- Helping plan your transition to EVs. The historical data fleet tracking software provides is essential in the transition to EVs. It gives actionable insights into which vehicles should be replaced, the average and peak range for vehicles and routes, cost of ownership analyses, and driver behavior changes that will streamline the transition. Use this information to decide which EV types and models best suit your fleet and plan for the necessary charging infrastructure. Use the data provided by our platform to conduct post-purchase evaluations to understand how your new EVs are performing in areas like state of charge, available range, and battery life.

- And more!
Expert Picks: What to Read Next
- How Fish Window Cleaning uses advanced fleet tracking to build a more efficient and profitable franchise
- How Matthews Landscaping improved visibility and crew communication with superior fleet tracking
- How Northeast Truck Rental controls fleet theft in a high-crime environment
- How Wade Works LLC uses expert fleet tracking to keep the energy sector running
Author

Nico Photos
Customer Insights Manager
Reviewed by

Adam Ben Jacob
Director of Support and Technology
20,000+ of the world's fleets are monitored with One Step GPS
Author

Nico Photos
Customer Insights Manager
Nico is obsessed with how One Step GPS customers use and derive value from our platform and devices. He regularly conducts interviews with fleets of all shapes and sizes to document the problems they're facing, their needs, and the tools and solutions that help make their lives easier.
Reviewed by

Adam Ben Jacob
Director of Support and Technology
Adam oversees the Customer Success Department of One Step GPS, a department that serves over 20,000 customer fleets at this moment. His breadth of knowledge is unmatched, and Adam's unique insight into the inner workings of fleets and fleet tracking brings value found nowhere else in the industry.